问题描述:
cpu 瞬间爆满,前台应用程序报出 too many connection错误,mysql ERROR日志报出[Warning] Too many connections,操作系统日志报出: kernel: TCP: time wait bucket table overflow。
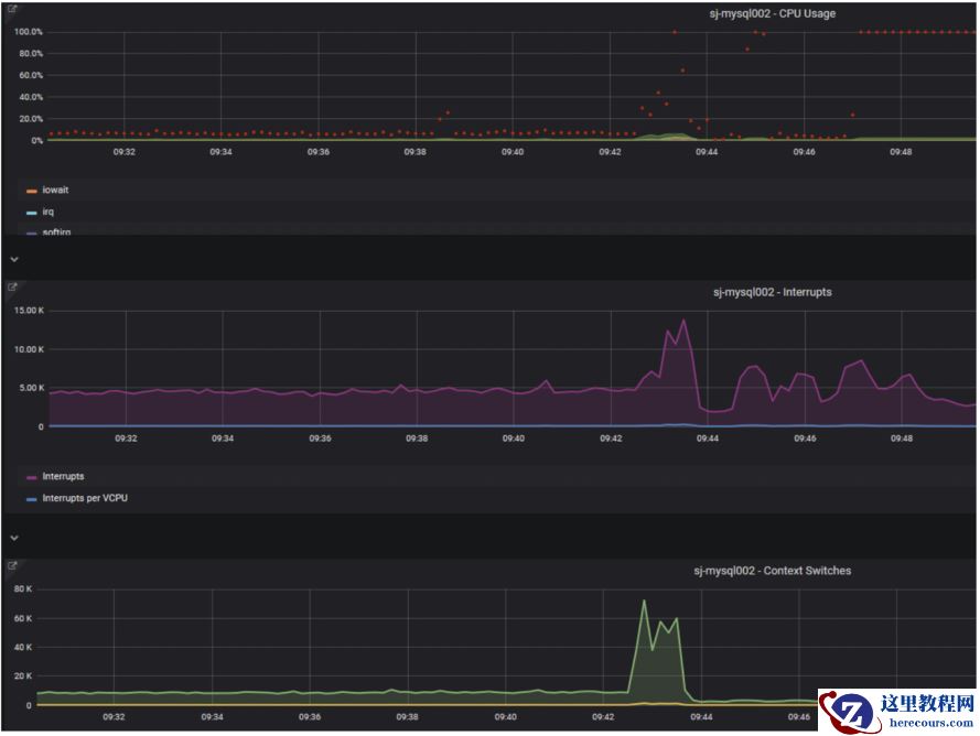
主机的资源情况如下:
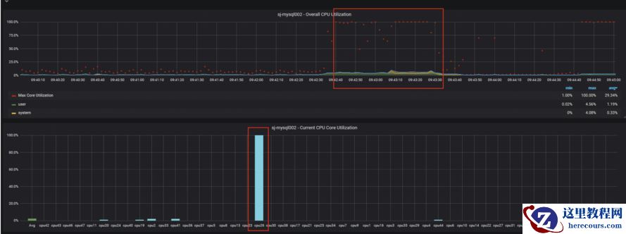
1.CPU 总体资源不高,但出现单核使用率100% 情况
2.CPU 系统中断和上下文切换指标同时突然上涨。
3.数据库所在磁盘IO几乎打满。

数据库情况:
1.监控采集程序连不上数据库,无法采集到数据库指标, 说明数据库连接在短时间内突然激增,无逐渐上升趋势。
2.故障期间无慢日志。
3.抓取BINLOG,故障刚开始后无新事务产生。
4.日常连接数基本在500以下,故障时达到阈值3000,连接数达到阈值是个结果,问题是找出为什么会有连接不释放。
5.登上数据库时有发现大量会话是unauthenticated user状态
业务情况:
1.正属业务高峰期,但并无明显的业务突然上涨情况
2.业务应用采用jdbc连接池,连接异常时会不断重试连接
思路:
故障时有同事执行了16并行的pigz 操作,这也是以上主机cpu及IO资源异常问题,怀疑此异常即影响了数据库的连接。而主要是CPU 的请求异常影响了不断涌进来的数据库连接请求。
我的判断依据:
1.连接数瞬间爆满是个结果,原因是因为前面大部分的连接HANG住。
2.那么连接可能hang在那个阶段呢:
1)没有慢查询,说明不是慢sql 问题
2)binlog没有大量超长事务,甚至故障期间没有事务产生。说明非长事务问题
3)sleep的连接没有释放?首先程序并未做过任何变动,连接无法断开可能是数据库本地异常,但如果是这样,我认为连接开始就不能正常连接了。因此连接应该能够正常断开
4)因此我想连接hang在了连接阶段了。加上之前看到大量会话会在unauthenticated user 状态,这阶段应该是实在客户端与数据库建立了tcp连接,然后进行认证,分配线程的阶段,如果此时数据库获取CPU资源有问题是不是意味着连接被放慢了,甚至HANG住。
我做了个实验,在CPU使用率持续100% 的情况下发起大量的连接在数据库连接期间对CPU的需求还是比较大

此时也是能看到较多的unauthenticated user 会话!

目前仍无法肯定根因:
因为,CPU 只是一部分满而已,这需要进一步了解LINUX CPU 调度的工作原理。
系统中断和上下文切换是否可以说明就是大量的系统调用请求异常。
现在只是说说思路,希望有缘人看了能分享下您的见解!
编辑推荐:
下一篇:
相关推荐
-
雷神推出 MIX PRO II 迷你主机:基于 Ultra 200H,玻璃上盖 + ARGB 灯效
2 月 9 日消息,雷神 (THUNDEROBOT) 现已宣布推出基于英
-
制造商 Musnap 推出彩色墨水屏电纸书 Ocean C:支持手写笔、第三方安卓应用
2 月 10 日消息,制造商 Musnap 现已在海外推出一款 Oce
热文推荐
- MYSQL CPU部分单核占满会影响建立数据库连接效率?
MYSQL CPU部分单核占满会影响建立数据库连接效率?
26-03-01 - MySQL 8.0新特性-不可见索引
MySQL 8.0新特性-不可见索引
26-03-01 - python基础(OA信用盘平台出租)完整的总结
python基础(OA信用盘平台出租)完整的总结
26-03-01 - MySQL5.7从入门到精通(刘增杰 著)带书签完整版PDF[230MB]下载
- 深入理解MySQL索引
深入理解MySQL索引
26-03-01 - 深入理解 MySQL 索引底层原理
深入理解 MySQL 索引底层原理
26-03-01 - MySQL 递归查询总结
MySQL 递归查询总结
26-03-01 - MySQL double write存在意义
MySQL double write存在意义
26-03-01 - mysql 学习笔记之搭建MHA高可用
mysql 学习笔记之搭建MHA高可用
26-03-01 - MySQL truncate原理
MySQL truncate原理
26-03-01
