打开监控套件
Surveillance Station
——网络摄像机
点击新增
点击
“手动添加”

选择用户自定义
类型:根据摄像头所支持的类型选择
路径: admin:########@192.16.1.227:554/video
admin:摄像头用户名
######:摄像头安全验证码,摄像头标签上有
192.16.1.227 摄像头IP
554摄像头端口
video为视频,无需修改
设置好后点击
“新增”——下一步
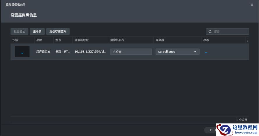
验证完成后点击
“下一步”
选择
“完整设置”——下一步,完整设置可以配置录像的相关参数
这里可以修改图像格式、声音格式、串流分辨率、帧频等,分辨率可支持
4K
配置好后点击下一步,配置视频保存天数、时间同步服务器等
设置录制计划
确认设置无误后点击
“完成”,到此网络摄像头添加成功
