数据库管理-第146期 最强Oracle监控EMCC深入使用-03(20240206)
作者:胖头鱼的鱼缸(尹海文) Oracle ACE Associate: Database(Oracle与MySQL) 网思科技 DBA总监 10年数据库行业经验,现主要从事数据库服务工作 拥有OCM 11g/12c/19c、MySQL 8.0 OCP、Exadata、CDP等认证 墨天轮MVP、认证技术专家,ITPUB认证专家,OCM讲师 圈内拥有“总监”、“保安”、“国产数据库最大敌人”等称号,非著 名社恐(社交恐怖分子) 公众号:胖头鱼的鱼缸;CSDN:胖头鱼的鱼缸(尹海文);墨天轮:胖头鱼的鱼缸;ITPUB:yhw1809。 除授权转载并标明出处外,均为“非法”抄袭。
看到⭕内兄弟姐妹们都放假了,我还在客户现场坚守,没啥是做,加上这个系列文章还没写完,我决定继续写几篇文章。
1 概览
在通过“目标”菜单进入“数据库”目录后,选择对应的数据库可以进入数据库概览页面:
负载和容量:
这里需要注意一点,概览页面的活动会话不一定准确,需要进入ASH/SQL监视查看才准确。
意外事件和相容性:
建议案:
高可用性:
作业:
数据库的概览页面只能显示一些基础的信息内容。
2 性能中心
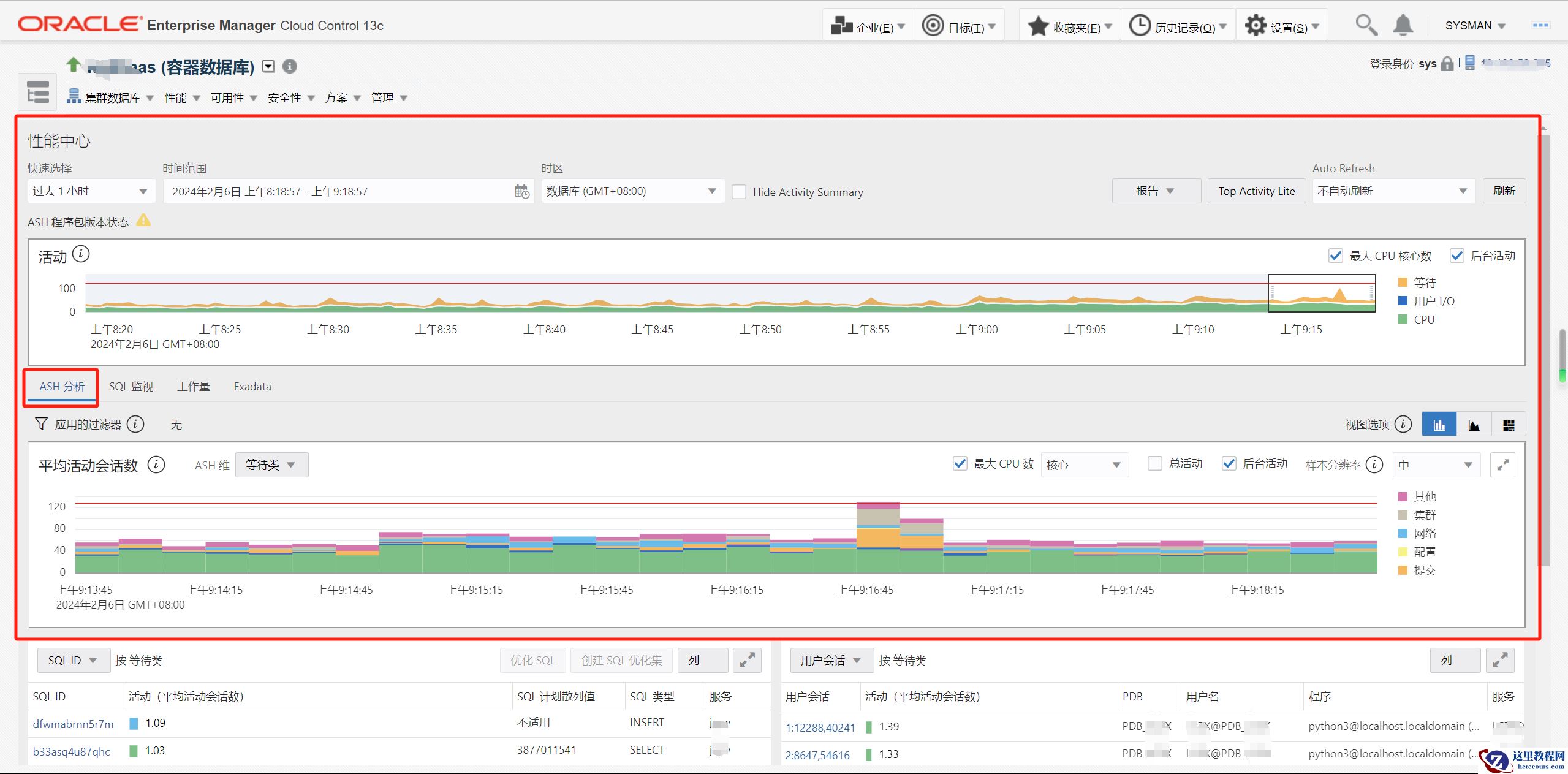
“性能”菜单下面性能中心里面的“ASH分析”和“SQL监视”是我最常用的性能分析手段:
ASH分析:
“ASH分析”和“SQL监视”中画框的部分其实是一样的:
关于“ASH分析”的用法之前的文章也有讲过,有兴趣的可以去01期溯源一下,这里只做一个小小的展示:
这里可以看到因为log file sync造成了短时间的等待较高,但是左侧并未出现有语句出现大规模等待,由此判定只是某个时间点的DML操作较多,累加的log file sync等待,未影响数据库性能。
SQL监视:
SQL监视就直观一些,会实时显示正在运行和最近运行的语句,点击SQL_ID可以查看语句具体信息:
这个比标准的SQL Monitor要细不少。
3 性能中心-Exadata
这里单独把“性能中心”里面的“Exadata部分”拎出来,主要还是大多数人用不到,做个展示:
这里可以进入Exadata性能详情:
Health:
Top Consumers:
Cells:
Disks:
Smart I/O:
I/O Resons:
Configuration:
由于Exadata存储相关,除非遇到BUG或者极端性能问题,日常可关注内容不多,这里就不做深入讲解了。
总结
本期对数据库概览页和性能中心做了简单介绍,要玩转EMCC还需要根据自身环境进行摸索。 老规矩,知道写了些啥。
